Для выбора нужного контроллера перейдите в каталог товаров:
1. Программируемые логические контроллеры ПЛК
2. Панели и контроллеры оператора
3. Контроллеры для систем отопления и ГВС
4. Контроллеры для систем вентиляции и климатаКонтроллеры систем диспечерезации
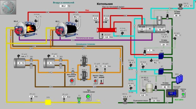
Принципы работы диспечерезации
Что такое и для чего нужны системы мониторинга и диспетчеризации? Как применяются контроллеры в таких системах?
Системы управления, позволяющие реализовать функции удаленного контроля и управления, называют системами управления зданием, системы мониторинга и диспетчеризации или системами диспетчеризации. Основная цель оснащения инженерного оборудования зданий системами диспетчеризации - экономия ресурсов, которая происходит за счет:
- сокращения расходов на энергоносители за счет их более рационального использования, т.к. системы диспетчеризации позволяют контролировать расходование электроэнергии, теплоносителя и других ресурсов и централизованно управлять этими процессами
- сокращения расходов на содержание обслуживающего персонала, т.к. системы диспетчеризации позволяют контролировать работу большого количества разнообразного оборудования из одного диспетчерского пункта
- сокращения расходов на эксплуатацию и ремонт оборудования, т.к. системы диспетчерского упраления и контроля позволяют на ранней стадии развития неисправности выявить ее и устранить до наступления катастрофических последствий
С технической точки зрения, система диспетчеризации является надстройкой над локальной автоматикой, так как основные задачи управления инженерным оборудованием выполняются независимо от функционирования системы диспетчеризации.
Применение контроллеров для систем диспечерезации
Современные контроллеры активно применяются в системах диспечерезации. Система диспетчеризации и мониторинга систем вентиляции и кондиционирования осуществляет контроль и управление на основе сигналов, поступающих от датчиков влажности, температуры, содержания углекислого газа и пыли в воздухе. Зачастую подобные устройства монтируются в помещениях и воздуховодах. В совокупности представленные датчики позволяют отслеживать ресурс, а также аварийные режимы работы оборудования. Системы диспетчеризации вентиляции – это многопользовательские системы, которые позволяют контролировать параметры внутри каждого помещения в отдельности, а также дают возможность централизованного отображения и контроля над отдельными параметрами системы и изменения этих параметров с диспетчерских станций. Вся информация о параметрах в помещениях стекается на центральный контроллер, который обрабатывает и посылает соответствующие сигналы управления на системы управления установками жизнеобеспечения здания.

Купить контроллеры диспечерезации по выгодной цене
Купить по низкой цене контроллеры для систем диспечерезации в Ростове-на-Дону, Ростовской области, в Краснодаре и Краснодарском Крае, Ставрополе и Ставропольском Крае, Волгограде и Волгоградской области, в городах:Владикавказ, Грозный, Махачкала, Нальчик и других городах Юга России можно в нашей компании. Все покупатели могут получить бонусы и подарки!
Доставка контроллеров и других приборов автоматики для диспечерезации в города Юга России
Мы доставим любые контроллеры и приборы автоматизации и автоматики в города: Ростов, Краснодар, Волгоград, Элиста, Астрахань, Ставрополь, Невинномысск, Минеральные Воды, Кисловодск, Таганрог, Новочеркасск, Азов, Шахты, Сочи, Новороссийск, Анапа, Туапсе, Геленджик, Ейск, Майкоп, Армавир, Пятигорск, Железноводск, Черкесск, Нальчик, Владикавказ, Грозный, Махачкала, Волгодонск, Сальск, Тихорецк, Тимашевск. Возможна доставка до двери предприятия. Для больших проектов и крупных заказчиков доставка до склада транспортной компании бесплатна.
